








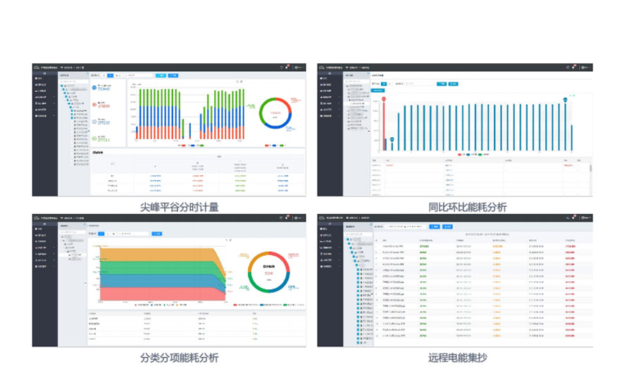
能源效率智能分析:创新型指标与大数据配合边缘计算,通过分类分项、区域能耗及各类能耗数据的同比、环比、占比分析,可迅速发现用电大负载和异常负载,使节能降耗做到有的放矢,有据可依。
电能质量监测预警:高效算法,动态监测电压偏差、谐波、不平衡度等电能质量问题,可与调节设备配合调节。
指导经济用能行为:需量分析、功率因数、分时计量等智能分析,阀值预设,智能提醒及时处理,规避罚款。

设备全生命周期管理:记录和跟踪设备从开始到结束全过程化管理,产品信息、安装信息、运行数据、告警、运维记录等。
24小时实时数据监测管理:数据实时采集存储,丰富的数据报表、趋势分析模板,支持Web、APP、小程序在线监测管理。
故障提前预测告警:自定义告警策略和告警参数,多方式推送预警:短信、APP、弹框、声光等。

运维工作组织有序:巡检计划、一键巡检、巡检报告、工单任务状态等自动触发,一目了然;基于云端和移动端的完整运维流程管理,拉通线上线下运维,大幅提高运维效率,降低运维成本。
作业流程科学规范:通过云端平台实现线上线下运维的全过程化记录与管理,数据、任务自动流转,降低随意性风险,实现运维的标准化和高效化。

SVG图形在线组态:具备SVG、JPG、PNG、GIF等多图形格式图元库,方便用户自行绘制电力接线图、工艺流程图、环境位置图等,支持WEB、APP、小程序随时查看实时动态画面。
报表按需配置管理:支持日、周、月、季、年报表自定义配置管理;无需安装插件,支持在线自定义,支持EXCEL报表导出;极值报表、运行报表一键生成,快速钻取运行数据。
应用功能库自由搭配管理:平台自有大量基础应用功能库及行业应用库,用户可按需配置所需功能,自行部署自己的应用功能平台。

智慧能源物联网系统平台可针对其行业特性细分出不同的应用子系统,同时配套有对应的硬件产品,为用户提供完整的应用级系统解决方案。

对企业"电、水、气、热、风、油、液体"等能源系统各环节实施动态监控和信息化管理,实时进行能效分析与评估,为制定能源优化调度策略和方案提供数据依据,使节能降耗有据可依。

开关刀闸触点温度、母排温度实时监控,温度趋势分析,阀值越限预警,预防电气火灾发生。

电力一次接线图、用电负荷分析、变压器运行工况监测、运行环境监测、视频监控等,为无人值守提供数据支撑。

对雷达站电力系统、直流系统、UPS系统、电源系统、发电机系统、环境等进行全方位监控管理,为站点安全稳定运行提供保障。

对蓄电池组进行集中监控管理,方便运行人员对蓄电池运行工况进行实时远程集中监控,为运维及事故排查提供帮助。

对智能设备运行数据进行采集、展示、存储及转发,提供标准数据接口及访问模式,可方便被集成到第三方应用系统中,如MES/EMS/DCS等用户企业业务系统。

对光伏站逆变器、汇流箱、并网柜等设备数据进行实时采集、存储,并以图形方式进行展示,方便管理人员及时了解光伏站各投运设备的运行状况。


公众号


电话咨询

返回顶部
